湖南一品楼qm论坛一品楼ypl免费论坛,一品楼凤楼信息论坛发布页,成都伴闲耍耍论坛,栖凤楼茶楼论坛永久地址栖凤阁论坛(全国信息)武汉

云集能耗监测系统由哪几部分构成?

能耗监测系统 | 能源管理系统 | 抄表系统
发表日期  2022-06-14  浏览 5698

能耗监测系统由数据采集系统、数据传输系统和数据中心的软件硬件设备及系统组成。

一、数据采集系统

即数据采集终端,主要由智能仪表组成,负责用能数据的计量、采集、存储,将其监测的能耗数据完整、准确、实时传送至数据中心,并接受、执行上位机的各种控制命令。

主要有:

计量设备:电表、水表等;

数据采集设备:集中器、采集器。

能耗监测系统配套表计

二、数据传输系统

数据传输系统是数据信息交换的桥梁,负责对数据采集设备回送的数据信息进行采集、分类和传送等工作,同时转达上位机对现场设备的各种控制命令。

能耗数据传输系统的设计应包括传输网络的选择(有线为主、无线为辅)、数据传输通信协议(基于TCP/IP协议)、数据加密(AES)。

能耗监测系统传输方式

三、数据中心

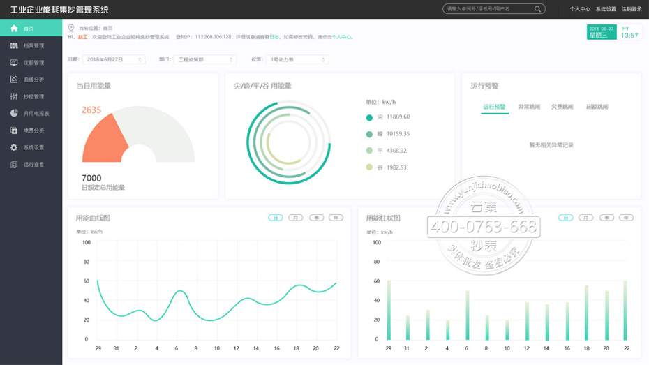
数据中心是系统的“大脑”,负责对数据采集器命令下达、数据采集接收、数据存储、数据处理、数据分析,并以报表、图形、声音等方式展示给用户。

主要有:服务器:云服务器,常规能联网的计算机即可,无需用户额外架设服务器设备; 应用软件:能耗监测系统软件。

能耗监测系统后台界面

客户端设备:计算机或手机设备(手机需要下载能耗管理APP软件或关注微信公众号),联网登陆系统可随时查看能耗数据。

能耗监测系统了解系统>
能耗监测